SEO按天关键词计费排名查询系统源码
源码介绍
1.会员管理:
系统共分三级会员流程。
总站管理员, 代理, 和会员(会员分三个等级,普通会员,中级会员和高级会员),
总站添加代理用户,给代理用户充值余额,代理给普通用户充值余额,代理也可给3个级别的会员增加关键词的查询比例, 如果这个关键词总站给代理是10元,代理给普通用户设置比例是200%, 那么用户添加这个关键词就是20元, 多余的10元就是代理的利润, 代理只能看到他自己的下级会员,设置的比例也只对自己的下级会员有效,如果代理没有设置比例, 那么就将按照总站给代理的价格,也就是原价展示给用户.
2.网站管理:
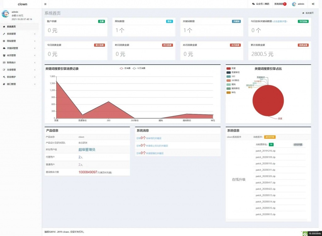
总站、代理、普通用户均可添加网站,在网站列表页可以看见网站的基本信息,
如:域名、网站名称、所属会员、注册时间、关键词数量、达标关键词数量、今日消费、历史消费及网站启用与禁用状态;
3.关键词管理:
总站、代理、普通用户均可添加网站关键词,其中普通用户只能通过关键词价格的方式添加添加关键词, 普通用户添加的关键词需要总后台审核;
4.关键词查价:
系统支持手动输入价格与根据关键词指数查价两种模式,其中根据关键词指数查价,需要我们在后台输入指数范围, 我司扣费系统调用的站长之家的关键词指数,在指数上面和百度、360等官网数据有出入,请慎用;
5.关键词排名:
做优化的朋友,应该都知道,做自然搜索都有一个异地排名情况,我们经常出现排名查不到、 排名查不准的情况,市面上的大多扣费系统都是采用的单节点查询技术或者调用站长之家/5118等查询接口, 普遍现象都是查不闪,而我司采用多节点排名查询技术,目前在全国部署了七个节点,在排名查询比站长之家、 5118及其他扣费系统要准确很多倍,且我们提供排名快照服务,如果客户网站在搜索结果前2页,我们系统将自己截取当前排名快照, 对客户更加有说服力;
6.公众号查询:
系统支持非认证订阅号、服务号等查询网站排名,只需要在公众号对话框内输入网站域名, 公众号会自动将网站排名情况反馈给用户。
下步将进一步完善公众号功能,如:余额不足提醒,关键词排名达标推送等功能;
7.财务管理:
后台提供清晰、简洁、明了的财务统计分析,总后台及代理用户可以看见所属的代理/用户的可用余额、 累计消费、上月消费、本月消费、近3个月消费、近1年消费等情况,同时也可以在后台查看;
8.在线充值:
开发微信扫码支付功能;
9. 利润分析:
利润统计,各个搜索引擎关键词的达标数量,最近7日达标数量,折线图和柱状图展示,方便你查看!!!
(没有教程)但是接口应该是已经关闭了,这里大家就要自行测试了
后台账号密码是admin ceshi123


![图片[1]-SEO排名查询系统源码——危笑云-危笑云资源网](https://yun.luoye520.cn/wp-content/uploads/2022/09/2022092714530312.jpg)

























暂无评论内容